Dashboard

Dashboard

Step 1: Login to your Time champ account with credentials.




Step 2: Navigate to Time tracker.


Under Time tracker, you have four tabs.  




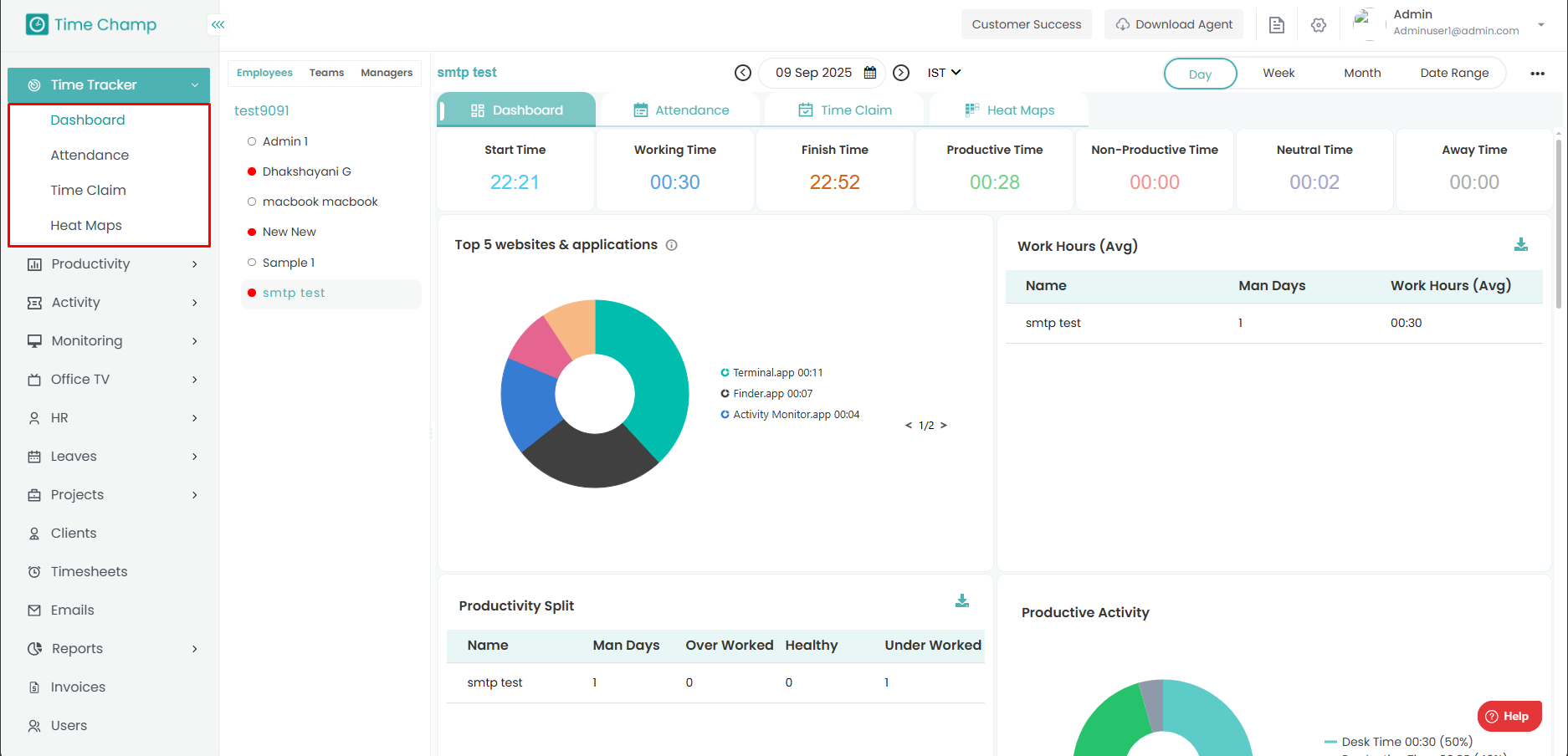
Navigate to dashboard.

The Dashboard provides a comprehensive overview of data from all Time Tracker modules.

Next to the Modules section, you will find a toggle filter with three levels — Employees, Teams, and Managers.




At the top right corner, you will find a date filter that allows you to view data for a specific period of time.




Let’s select an employee as an example. 

In the dashboard, you can see some widgets- 




Start time: The time when the user login into the system. 

Working hours: The time the user spent working on the system. 

Last seen: The time at which the user was last online in the system. 

Productive Time: The amount of time spent on productive apps and websites during working hours. 

Non-Productive Time: The amount of time spent on non-productive apps and websites during working hours. 

Neutral Time: The amount of time spent on uncategorized apps and websites during working hours. 

Away Time: The amount of time the user was offline and idle during working hours. 


Top 5 Websites & Applications 

You can see the top 5 websites and applications visited by the employee represented as a pie chart along with
the duration of time they spent on each of them. 

 

Working Hours: 

In this table, you can see the average working time of the employee. 

Man days represent number of working days. 

 

Productivity Split: 

In the productivity split, you can see whether the employee is overworked, underworked or healthy. 

Over worked: If the employee works more than the overtime set by the organization, then he is said to be overworked. 

Under worked: If the employee works less than the undertime set by the organization, then he is said to be underworked. 

Healthy: If the employee worked in between overtime and undertime set by the organization, he is said to be healthily worked. 

 

Productive Activity:  

The total worked time and the tracked Productive, Non-Productive, and Neutral time of the user for the day is represented as

a Pie chart along with duration. 

 

Work vs Life Balance: 

 

You can view a comparison between the expected work hours and the actual work hours.

The orange line represents the expected working hours set by the organization, while the blue bar indicates the actual working hours of the employee.

By hovering the cursor over the graph, you can view the exact number of hours. 

Time Away from System Report: 

 Here you can see how the away time is spent by the employee. 

 

Away hours Report:  

You can see the Time away from system report as a bar graph here. 

 

    • Related Articles

    • How to edit existing user details in the dashboard

      Step 1: Navigate to Administration module. Step 2: Navigate to Users. Step 3: To edit the user details, click on edit beside the user details. Step 4: Modify the changes and click on save. Make sure there are no spaces in the username or email. The ...
    • How to install agent from user level( Existing user from the dashboard)

      Step 1: Navigate to Users Module. Step 2: Click on the Actions tab beside the user for whom you want to install the agent. Step 3: Click on Agent option. Step 4: Select Operating system of the user system and mode of installation.
    • How to add bulk users at once

      Step 1: Log in to your Timechamp account with credentials. Step 2: Navigate to Administration module. Step 3: Navigate to Users. Step 4: Click on 3 dots at the top right corner. Step 5: Click on Export option and you will get an excel sheet ...
    • Interactive Tracker Configurations

      Step 1: Navigate to Administration module. Step 2: Navigate to Configurations. Here you can select whether you want to enable tracking or not and we can also enable or disable the option to auto start the tracker every day or not. Interactive ...
    • How to identify most effectively worked employees

      Step 1: Navigate to Time tracker Step 2: Navigate to dashboard Step 3: In the dashboard, you can see some information Most productive Users: The most productive users of the organization for the corresponding day will be shown here Most ...